Skip to content

muhammadhassaan-solves/container-monitoring-with-prometheus-and-cadvisor

Folders and files

NameName
Last commit message
Last commit date

Latest commit

 

History

2 Commits
 
 

Repository files navigation

Real-Time Container Performance Monitoring with Prometheus, cAdvisor, and Grafana

Description

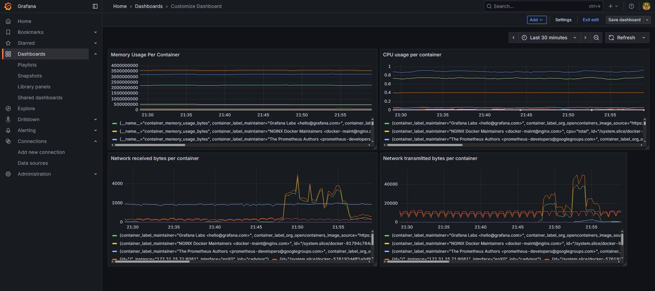
Built a real-time monitoring setup for Docker containers using Prometheus for metrics collection, cAdvisor as the metrics exporter, and Grafana for visualization. Designed dashboards to track CPU, memory, network, and disk usage for proactive performance analysis and quick issue detection.

Tools and Technologies

  • Docker
  • Prometheus
  • cAdvisor
  • Grafana
  • Linux (Ubuntu 24.04)
  • Bash Scripting

Project Walk-through

Deployed multiple Docker containers as the workload


Monitored baseline performance using the docker stats command


Set up cAdvisor to export container-level metrics


Configured Prometheus to scrape metrics from cAdvisor


Integrated Grafana to build dashboards for visualization and analysis


About

No description or website provided.

Topics

Resources

Stars

Watchers

Forks

Releases

No releases published

Packages

No packages published